Logo

TOKEN.UZ

Universal blockchain platform for business and government

In our rapidly changing world of digital technologies, innovations emerge that radically alter our approach to business operations, personal security, and data exchange. One such innovation is the Blockchain.

TOKEN.UZ is a universal blockchain platform for both business and government, utilizing distributed ledger technology, offering a range of advantages

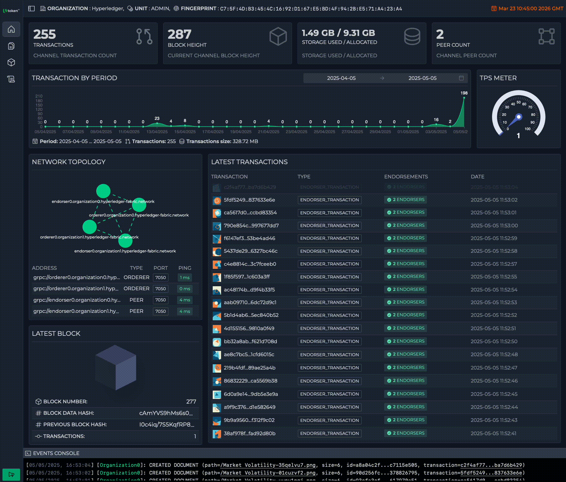
Blockchain control, made visual

Real-Time Transaction & Block Monitoring
Stay on top of every transaction and block added to your network with live updates. Get immediate insights into network activity, block confirmations, and chain growth
Network Health & Status Tracking
Monitor the performance and stability of your blockchain infrastructure at a glance. Instantly identify issues, assess node activity, and ensure everything is running smoothly
Smart Contract Management
Deploy, manage, and interact with smart contracts directly from the dashboard. No command line required — simplify smart contract operations with a visual interface
Identity Management
Securely manage user and organizational identities with built-in identity tools. Define roles, permissions, and credentials within your blockchain ecosystem
Document Change Tracking
Track every change to essential documents stored on your blockchain. All records are encrypted and tamper-proof, ensuring full transparency and auditability
Follow the link

Network

Organization - A member entity in the network, typically representing a company or department.
Orderer - The component responsible for consensus and transaction ordering in Fabric.
Gateway - A HTTP-based API interface that acts as a bridge between external applications and your blockchain network.
IPFS peer - A node in the InterPlanetary File System (IPFS), which is a decentralized file storage system.
Fabric peer - A node in the Fabric network that hosts ledgers, chaincodes and validates and endorses transactions.
Certificate Authority (CA) - A component for identity management and authentication.
Subset - A limited group of organizations participating in a specific channel.
Document store layer - This is your application-level storage logic that interacts with the blockchain to store metadata or references to documents (e.g., IPFS hashes), and possibly document contents directly if they're small enough.

Potential Applications of the TOKEN.UZ Platform

Blockchain platform TOKEN.UZ can significantly impact the optimization of business processes across various sectors.

Swipe

  • EDUCATION

  • HEALTHCARE

  • CORPORATE RESOURCE MANAGEMENT

  • SUPPLY CHAIN MANAGEMENT

  • FINANCE AND ACCOUNTING

  • REAL ESTATE

Get in touch with us

Please fill in the form. We look forward to your application!

Your name

Your company

Your Email

Your phone number

Your message